Grafana
Grafana 是一个用于分析和监控的开放平台。Grafana 可以连接到各种数据源,并使用图形、表格、热图等将数据可视化。通过强大的查询语言,你可以定制现有的仪表盘并创建更高级的可视化。
通过 Grafana,我们可以监控 Istio 安装和服务网格中运行的应用程序的健康状况。
我们可以使用 grafana.yaml 来部署带有预配置仪表盘的 Grafana 示例安装。该 YAML 文件在 Istio 安装包的 /samples/addons 下。
确保在部署 Grafana 之前部署 Promeheus 插件,因为 Grafana 使用 Prometheus 作为其数据源。
运行下面的命令来部署 Grafana 和预配置的仪表盘:
$ kubectl apply -f istio-1.9.0/samples/addons/grafana.yaml
serviceaccount/grafana created
configmap/grafana created
service/grafana created
deployment.apps/grafana created
configmap/istio-grafana-dashboards created
configmap/istio-services-grafana-dashboards created
我们不打算在生产中运行这个 Grafana,因为它没有经过性能或安全方面的优化。
Kubernetes 将 Grafana 部署在 istio-system 命名空间。要访问 Grafana,我们可以使用 istioctl dashboard 命令。
$ istioctl dashboard grafana
http://localhost:3000
我们可以在浏览器中打开 http://localhost:3000,进入 Grafana。然后,点击首页和 Istio 文件夹,查看已安装的仪表板,如下图所示。

Istio Grafana 安装时预配置了以下仪表板:
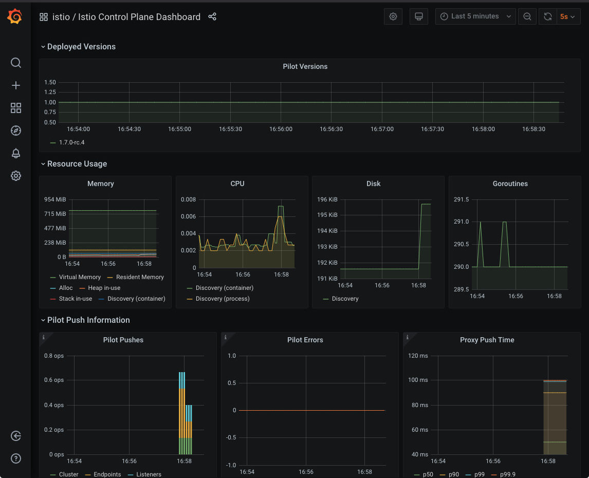
1. Istio 控制平面仪表板
从 Istio 控制平面仪表板,我们可以监控 Istio 控制平面的健康和性能。

这个仪表板将向我们显示控制平面的资源使用情况(内存、CPU、磁盘、Go routines),以及关于 Pilot 、Envoy 和 Webhook 的信息。
2. Istio 网格仪表板
网格仪表盘为我们提供了在网格中运行的所有服务的概览。仪表板包括全局请求量、成功率以及 4xx 和 5xx 响应的数量。

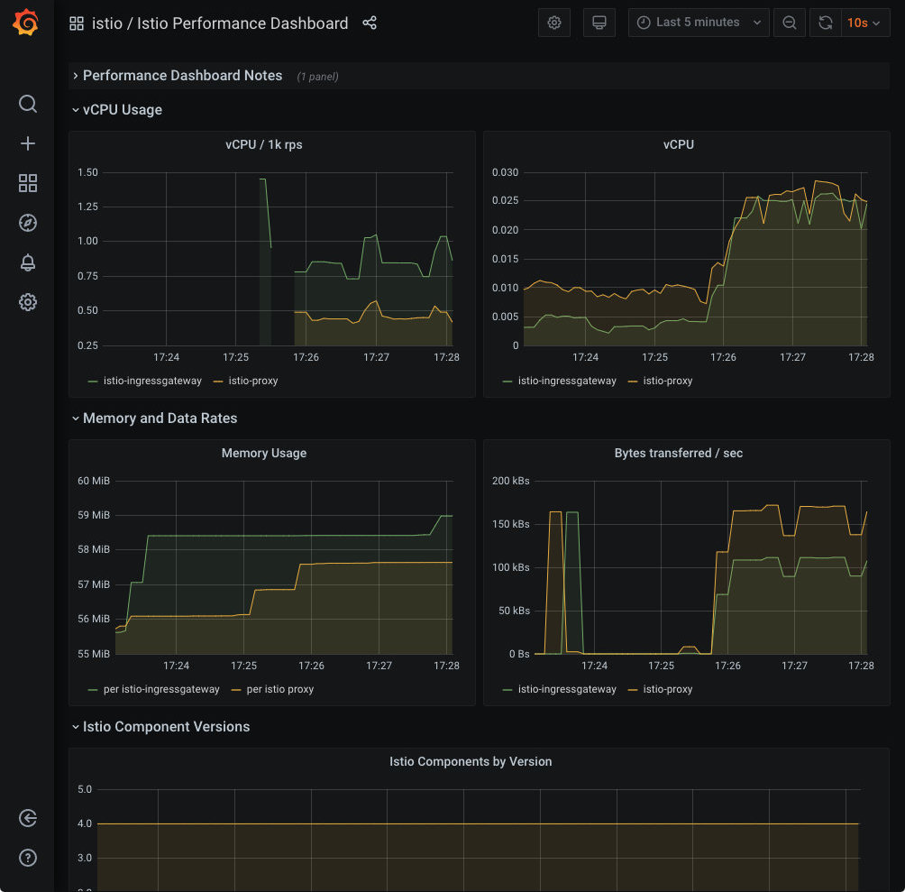
3. Istio 性能仪表板
性能仪表盘向我们展示了 Istio 主要组件在稳定负载下的资源利用率。

4. Istio 服务仪表板
服务仪表板允许我们在网格中查看关于我们服务的细节。
我们可以获得关于请求量、成功率、持续时间的信息,以及显示按来源和响应代码、持续时间和大小的传入请求的详细图表。

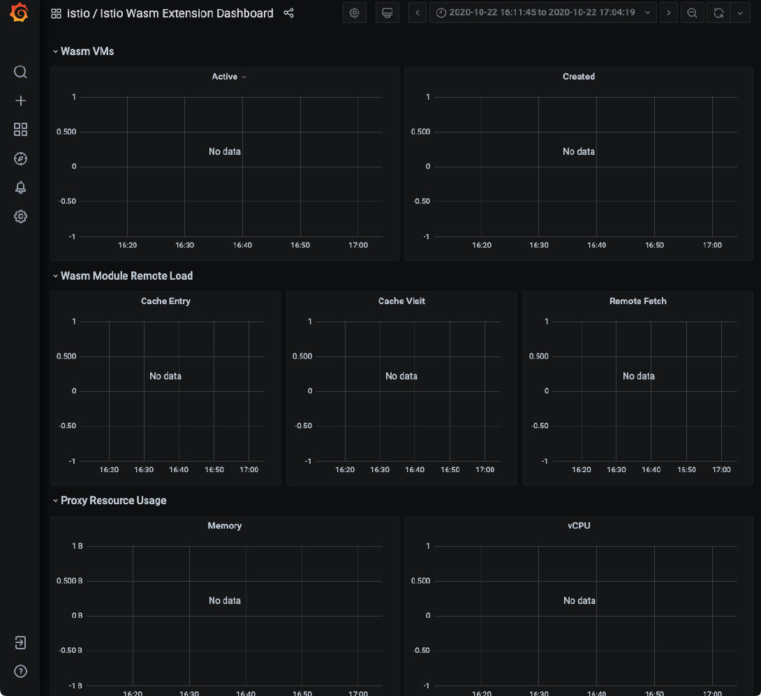
5. Istio Wasm 扩展仪表板
Istio Wasm 扩展仪表板显示与 WebAssembly 模块有关的指标。从这个仪表板,我们可以监控活动的和创建的 Wasm 虚拟机,关于获取删除 Wasm 模块和代理资源使用的数据。

6. Istio 工作负载仪表板
这个仪表板为我们提供了一个工作负载的详细指标分类。
